Table des matières
Zabbix Report
Rendering samples
These renderings are obtained from Zabbix Dashboards build on basis of the collected indicators. Provided models provide standard dashboards attached to the model file.
General indicators
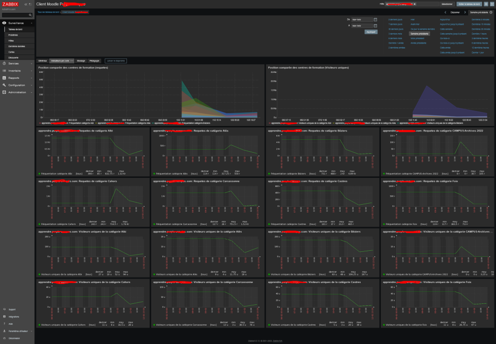
Targeted indicators by Course Category
This screenshot illustrates the Pro feature using the Discovery methods of Zabbix. Zabbix will dynamically discover the categories (in a configured scope and deepness) and will update the widget prototypes accordingly.
You will need the Pro extension and a registered License Key to activate this capability.
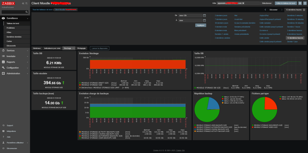
Dimensioning indicators (storage)
This dashboard illustrates how to monitor major dimensionning indicators, such as DB size and storage size.
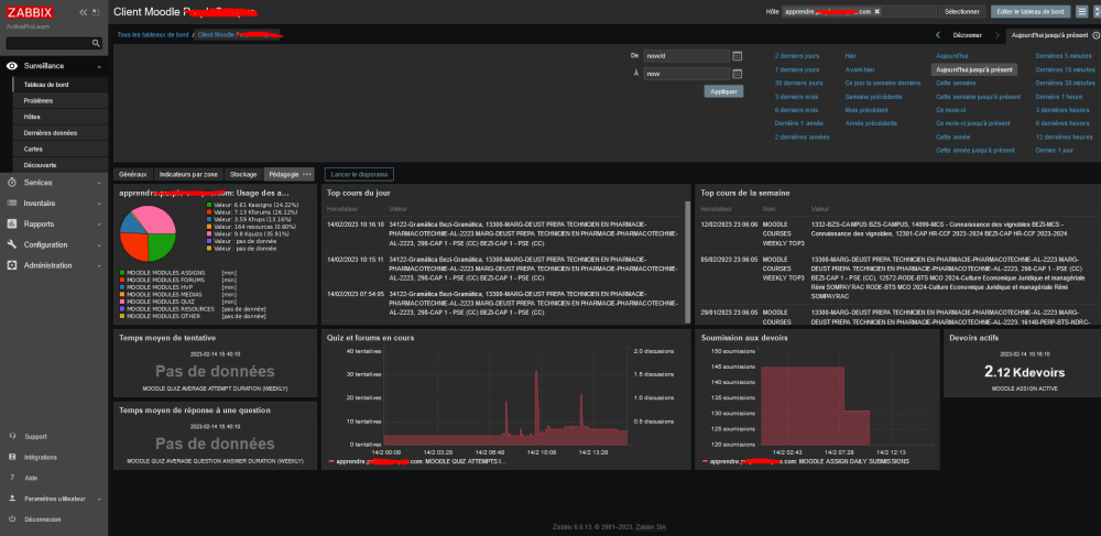
Pedagogical indicators
As Zabbix Sender report plugin has far more than technical purpose, it can send a lot of data allowing accurate and rich pedagogic monitoring.
the additional “Pro” feature (needs a License Key) will allow Moodle Administrators to define new indicators on the fly, without coding, based on SQL queries on the moodle database model.
Course indicators
A complete dashboard can be drawn to have an overview of popular courses, monitor courses without students, or without teachers. there is yet a lot to do and to invent to build powerfull tools for the administrator, and valuable stat reports for the stakeholders.
Back to Zabbix Report index - Back to plugin index - Back to catalog






